A tenant is a logical concept that represents a resource allocation unit in OceanBase Database. It is the basis for the management of database objects and resources. It is critical for system O&M, especially for the O&M of ApsaraDB for OceanBase.
After you log in to the OceanBase Cloud Platform (OCP) console, you can click Tenants in the left-side navigation pane to go to the Tenants page, where you can obtain the tenant overview information. By default, the page displays a list of tenants that you are authorized to view, and displays the performance monitoring charts of the top 5 tenants. You can also perform tenant management operations on this page. For more information, see Manage unit specifications, Create a tenant, Lock a tenant, and Clone a tenant.
Prerequisites
To view information on the Overview page of a tenant, make sure that you have the following permissions:
- Resource Permissions: Cluster Read-only or Tenant Read-only permission
- Menu Permissions: Permission on the Overview menu of Tenants
Tenants
On the Tenants page, you can view tenant information in the following columns: Name, ID, Cluster, Tag, OceanBase version number, Mode, Primary Zone, Read-only, Locked, Created On, and Status. The Actions column provides options for you to perform related operations on tenants. You can search for multiple tenants at a time by specifying their names separated with spaces.
You can click the name of a tenant to go to its Overview page. For more information, see View the details of a tenant.
You can click the Copy icon next to the ID of a tenant to copy its ID.
You can hover the pointer over the tag indicating the primary/standby status of a tenant and view its primary tenant or standby tenants in the pop-up window. You can click Topology of Primary/Standby Tenants to go to the topology page and view details about the primary tenant or standby tenants of the current tenant. For more information, see View the topology of primary/standby relationships of a tenant.
You can hover the pointer over the Tag field to view all tags of a tenant. You can click the Edit icon to manage the tags. For more information, see Manage tags.
You can click the Copy icon next to the name of a tenant to copy its name.
You can sort tenants by cluster. In addition, you can click the name of a cluster to go to the tenant management page of the cluster. For more information, see View the details of a cluster.
When a tenant is in the Maintaining state, you can click View Task in the Actions column to go to the task details page of the tenant. On the task details page, you can perform operations such as viewing task logs, rolling back a task, and retrying a task. For more information, see Manage tasks.

| Parameter | Description |
|---|---|
| Tag | A tag that is set based on the content and attributes of the tenant. |
| Mode | The mode of the tenant. Valid values Oracle and MySQL. You can filter tenants by mode. |
| Primary Zone | The priorities of zones of the tenant. |
| Created On | The time when the tenant was created. You can sort tenants by creation time. |
| Status | The status of the tenant. Valid values: Running, Creating, Maintaining, Deleting, Unavailable, Restoring, Decoupling, Failover in progress, Switchover in progress, Modifying, and Cloning. |
| Actions | You can perform operations on the tenant by clicking Lock, Clone, View Task, and Delete. |
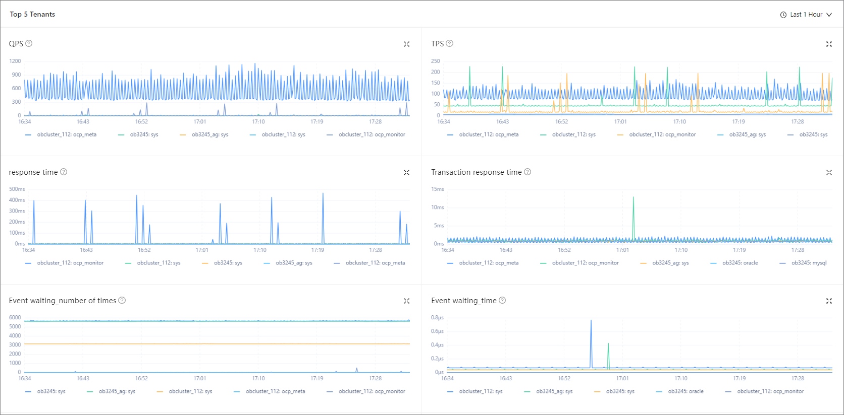
Top 5 tenants
In this section, you can view the following monitoring data of tenants in the last hour, last 24 hours, or last 7 days: QPS, TPS, SQL response time, Transaction response time, Sessions, Event waiting_Number of times, Event waiting_Time, and Capacity_Number of tables.
You can click the zoom-in icon in the upper-right corner to zoom in the chart or select a monitoring time range.

| Metric | Description |
|---|---|
| QPS | The average number of SQL statements processed per second. |
| TPS | The average number of transactions processed per second. |
| Response Time | The SQL response time, in µs. |
| Transaction Response Time | The average processing time per transaction on the server, in μs. |
| Sessions | The number of sessions and the number of active sessions. Data source: the __all_virtual_processlist table. |
| Event waiting_Number of times | The average number of wait events per second. |
| Event waiting_Time | The average wait time per wait event, in μs. |
| Capacity_Number of tables | The number of tables. |
